當前位置:河南瑞博環保科技有限公司 > 相關產品 > 正文
河南瑞博環保科技有限公司 > 相關產品 > 正文
貼心完善,保障您購買無憂~
全國服務熱線
13733899003

一、產品簡介:
旋流多級污水凈化器是利用旋流閃混、常壓旋流、二級旋流離心分離、紊態造粒污泥層過濾、流態過濾的原理,將污水凈化中的混凝反應、離心分離、泥層過濾、動態過濾、污泥濃縮等處理技術有機組合集成在一起,在短時間內完成高濁度廢水的多級凈化,實現了快速連續處理,出水可達到回用及排放標準。
二、旋流多級污水凈化器工作原理及步驟
1、旋流閃混
常規混凝方式分為無動力和有動力兩種,無動力方式是網格折流式、折流板式等,有動力方式主要是機械攪拌、氣動攪拌等。常規混凝時,藥劑與污水的混合主要是靠與其它物體碰撞形成局部紊流混合完成的,混合時間需要5-15min。而旋流閃混技術,利用旋流的軌跡螺旋上升,運動路線長,旋流時紊流強度大,混合效率高,只需20-30S即可實現混合,可取代傳統的混凝反應池。
2、常壓節能旋流
該設備運用漸開式螺旋線導流技術,在管道或進水密閉渠道內形成旋流的慣性,在某一點斷開時,水流能利用余壓靠慣性自然形成旋流,減少了動力能耗。
3、二級旋流離心分離
水體在罐體內,設計了先向下旋流然后有導流板導入向上旋流的二級旋流離心分離模式。高懸浮物的廢水在進入主灌體內,利用漸開式旋流線導流技術,先形成下旋流方向的旋流,在離心力的作用下廢水中形成的懸浮顆粒及礬花被甩向器壁,并隨下旋流及自身重力作用沿罐內壁下滑至錐形污泥濃縮區,從而去除大部分的懸浮物。廢水向下作螺旋運動到一定程度后向中心靠攏,在導流槽的作用下形成向上的旋流,繼續利用旋流產生的離心力,分離剩余的小顆粒等雜物。導流槽板的設置,使下旋流和上旋流分別在不同區域獨立運行,避免了傳統旋流器產生的短流現象。
4、紊態造粒污泥層過濾
上旋流的同時,水中較輕的顆粒,相互碰撞,在藥劑的作用下相互粘結,形成一定厚度的污泥過濾層,對水質進一步過濾,到達—定厚度后,會脫落沉至泥斗。
5、流態過濾
經過紊態造粒污泥層過濾后的水質已經非常清澈,此時設置密度小于水的輕質耐磨型濾料,水流從底部流入,上部流出,濾料能吸附過濾去除極小的顆粒(5um),同時,濾料在過濾時,隨水流形成波動,不易板結堵塞,易清洗。
6、污泥濃縮沉淀
在澄清器下端設計錐形污泥斗,錐斗角度為55~60°,污泥斗中上部有一渾液面,污泥濃度約為1~3%,在聚合力作用下,顆粒群體結合成一整體,各自保持相對不變的位置呈層狀沉降,在污泥斗中下部,污泥濃度相對較高,顆粒間距離小,顆粒相互接觸,相互支撐,在澄清器內水壓力及上層顆粒重力,離心力和結構變形的作用下,顆粒間的孔隙水不斷被擠出界面,顆粒濃度不斷提高并被濃縮壓密完成壓縮沉淀,終污泥從排污口排出,其濃度可達6~10%。
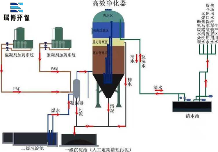
凈化器設備工藝流程如下圖
我公司生產的HWXJ型旋流多級凈化器具有占地面積小、處理水質范圍寬、運行操作簡單、投資少等優點。
★ 處理效率高,占地面積小
廢水凈化時間根據SS濃度不同一般只有15-30min,凈化后出水可以作為回用水或直接達標排放,出水懸浮物SS達到10mg/L以下。同時,占地面積只有傳統工藝的1/8-1/4。
★ 處理水質范圍寬,耐沖擊
鑒于高懸浮物(500-8000mg/L)廢水的特點,由于本設備的分離原理為離心力,而不是傳統的重力沉淀分離,只要存在密度差即可。特別是對于高于5000mg/L的高濁度廢水或濁度變化較大的廢水,具備較強的處理能力。
★ 運營操作簡單,能實現無人值守、無需專門維修
設備本體只有進水口、出水口、排泥口,現場對接管道即可。實現“傻瓜式”無人值守自動操作模式。設備內無轉動或傳動部件,無需專門維修。
★ 動力消耗低,運行費用低、
運行中只需要一次提升,加藥量是傳統工藝的50%。
★ 投資低,施工周期短
與傳統的沉淀混凝過濾工藝和其他工藝相比,總投資降低30%,工廠化生產,現場只需要做地基,完成后,設備運至現場吊裝固定即可,有效縮短施工周期。
★ 可以吊裝移動和模塊式擴展
建筑、市政、道路工地施工周期完成后,設備可以整體吊裝,運往下一個工地重復使用;隨著生產的進行,水量可能隨之變大,只需要根據預測預留好適當的地基位置,等到水量大時,直接工廠生產運至現場固定即可投入使用。
1、調節預沉池;
2、提升水泵;
3、混凝混合器;
4、旋流多級凈化器;
5、清水池;
6、污泥池;
7、反洗水泵
8、加藥裝置
1、適用于電廠洗煤廢水處理、鋼廠等含灰含渣水的處理及回用。
2、適用于工業冷卻循環水處理系統,改善循環水水質。
3、適用于煤礦洗煤廢水、建筑工地洗砂廢水的處理及回用。
4、適用于高濃度含塵雨水、沖洗污水的處理及回用。
5、適用于礦井廢水、隧道施工開鑿廢水、地鐵盾構拍水等的處理及回用。
6、適用于進水濁度小于3000mg九的各類江河、湖、水庫等為水源的城鎮、工礦企業的水廠。
需要注意的是,旋流多級污水凈化器的應用需要根據實際情況進行設計和調整。不同的污水特性和處理需求可能需要不同規格和配置的凈化器,以確保佳的處理效果和經濟效益。此外,凈化器的安裝和運行也需要遵循相關的操作規程和安全標準,確保其安全可靠地運行。
綜上所述,旋流多級污水凈化器是一項具有重要意義的污水處理技術。它通過旋流和多級過濾的組合原理,實現了的固液分離和懸浮物去除。其優勢包括體積小、處理效率高、運行穩定可靠、能耗低、維護成本低等。在不同領域的污水處理中,旋流多級污水凈化器發揮著重要作用,改善了環境質量,保護了人類健康。隨著技術的不斷發展和創新,相信旋流多級污水凈化器在未來會有更廣闊的應用前景。
瑞博環保:循環水/再生水系統一站式解決!
24小在線服務:13733899003,售前售中售后都放心!
本文關鍵詞:旋流多級污水凈化器、旋流凈化器、凈化器、旋流多級污水凈化器用途
入信息提供:http://www.csdn169.com